Stop sprinkling allow and deny checks across tools.
Wrap your tools. Policy decides what runs.
Wrap the tools you already have. No agent rewrite.
One guardrail point at the tool boundary. No scattered checks.
Use policy to block outbound calls, destructive datastore writes, and command execution.
Start local. When you have multiple agents or apps, ship policy updates centrally.
Start free with local mode. Scale to cloud for production with enterprise features.
Per month
Per month
For large organizations
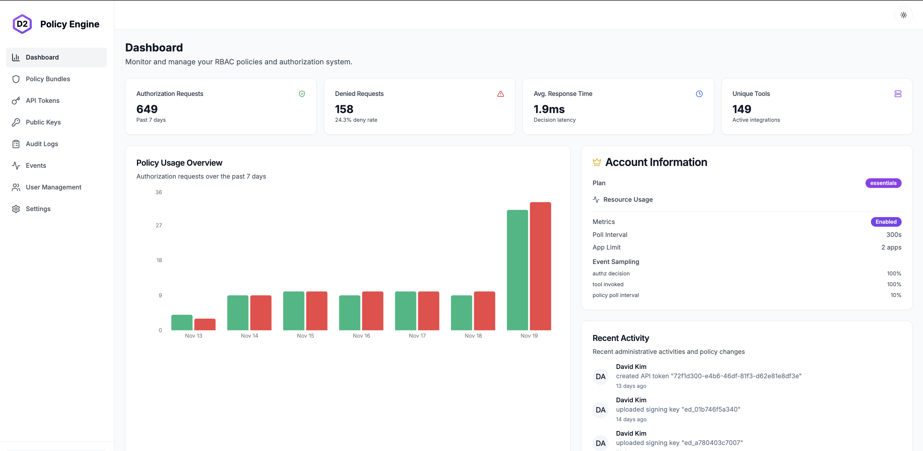
View telemetry, edit policies, download events, and more.

Track every authorization decision in real-time

Visualize patterns and performance metrics

Create and edit authorization policies easily

Manage tokens and authentication securely
Tell us about your use case and we'll help you get started.